🎄 AI Vibe Coding Xmas Edition 2025

Line Bot MVP
有溫度的 AI 協作時光機

🎁 不再被訊息淹沒,這是送給團隊最好的聖誕禮物。
一個懂你、幫你、讓你早點回家過節的好幫手。

Status: MVP / Live
Role: Full Stack Dev
Date: Dec 2025
🎅 Podcast:下課!十分鐘的AI - 聖誕特輯(?)
點擊播放,聽聽開發背後的故事

緣起:科技不該冷冰冰

「科技不該是冷冰冰的代碼,而是幫大家省下時間、早點回家的溫柔力量。」

這是我用 Google Antigravity 進行 AI Vibe Coding,半句程式碼都沒自己打,從無到有一點一滴打造出來的團隊協作系統。 目的是解決所有被 Line 群組荼毒的人們最頭痛的問題:被 LINE 訊息淹沒

1. 把雜亂的 LINE 訊息裝入時光機

🔐 零信任資安架構 ⚡ 動態簽名 URL 📊 6+ 即時圖表

只要有用 LINE 的人就知道,在氾濫的群組裡翻找歷史紀錄有多痛苦。 這個像時光機一樣的 AI 管理後台,60 秒短效期安全連結確保企業數據隱私,讓你安心存取。

☁️ 永久保存 (Auto-Backup)

不管是截圖、錄影還是文字,通通自動儲存。就算 LINE 顯示「檔案已過期」,後台隨時都能下載。

🎯 智慧過濾 (Smart Filter)

一鍵過濾「收到」雜訊,關鍵字自動暗紅色高亮。支援「排除 Ignore/Done」後端過濾,提升查詢效能。

📅 日期快選 (Quick Date)

提供「今日/昨日/前三天/本週/本月」快速設定。搭配群組篩選,一秒定位問題時段。

📊 互動式圖表鑽取

點擊圓餅圖/長條圖的資料區塊,自動連動篩選器並平滑捲動至表格,實現一鍵 Drill-down 分析。

👤 發送者管理

顯示真實姓名而非 ID,支援行內編輯快速修正,可標記「排除統計」過濾機器人。

📄 進階分頁 UI

首頁/上一頁/頁碼/下一頁/末頁完整導航,滑動窗口顯示頁碼 (當前 ±2),自動保留篩選狀態。

🔍 關鍵字搜尋 (Full-Text)

前端即時搜尋訊息內容與備註,300ms 防抖 + 一鍵清除。AI 摘要也支援內文搜尋與高亮定位!

⭐ 重要標記與備註

一鍵星號標記重點訊息,支援行內備註 (Inline Remark),Enter 即存、Escape 取消,快速記錄處理脈絡。

📜 長訊息智慧截斷

超過 4.5 行自動截斷,提供展開/收合按鈕,滑鼠懸停顯示完整 Tooltip。

🚫 快速忽略 (Quick Ignore)

一鍵標記 Ignore,自動清除負責人與重置優先級。再點一次恢復 New 狀態,減少雜訊干擾。

2. 架起 RD 與 PM 的友誼橋梁

✏️ AI 草稿可編輯 📎 附件自動上傳 🔍 JQL 智慧搜尋

PM 辛苦整理需求,RD 辛苦修 Bug,為什麼還是覺得資訊不同步? 這個系統將 LINE (溝通) 和 Jira (執行) 無縫串聯,AI 生成草稿後可人工審核編輯,確保內容精確再送出。

殺手鐧:AI 自動生成工單 + 1:1 推播

這不只是省下複製貼上的時間,更幫你省下「組織語言」的力氣。 勾選多則對話與圖片,AI 自動讀懂上下文,瞬間生成一張結構完整、邏輯清晰的 Jira 工單。建立成功後還能一鍵 Push Line 訊息給負責人 (1:1),確保任務即時通知到位!

📎 附件自動整合

轉工單時,LINE 裡的截圖/影片自動上傳至 Jira,RD 不用再問「圖在哪?」。

🔍 Jira 智慧比對

開單前 AI 提取關鍵字,自動生成 JQL 查重,支援 JQL 可編輯微調搜尋。

🛒 購物車式暫存區

客戶東一句西一句?先勾選放進暫存區,再用 AI 組合成完整任務。

📁 事件分組 (Grouping)

將分散的對話組合成一個「邏輯事件」,統一派工、追蹤狀態

✨ AI 標題生成

點擊魔法棒,AI 自動生成精準的「事件標題」,節省寶貴的時間。

🔄 Jira 狀態即時同步

自動回寫工單狀態與負責人,背景同步不阻塞頁面載入。

👤 內部負責人指派

直接在列表下拉指派跟進人員,支援 5 種狀態流轉 (New→WIP→Done)。

� Line 主動推送 (1:1 Push)

建立工單後一鍵推播 Line 訊息給負責人,即時顯示本月用量,確保任務通知到位。

🏷️ 自動標籤 (Auto Label)

透過系統建立的工單自動加上識別標籤,方便追蹤來源。

💬 智慧回覆視窗

建立成功後自動彈出,提供 一鍵複製 AI 生成內容,方便快速回覆 LINE 群組。

3. 你的 AI 守護者

🤖 3 大 AI 模型 ✅ 54 個測試案例 🖼️ 圖片 AI 辨識

支援 Azure OpenAI / Gemini / OpenAI 三大引擎 切換,滿足企業資安與成本需求。
整套系統涵蓋 54 個自動化測試案例,確保每次更新都穩定可靠。

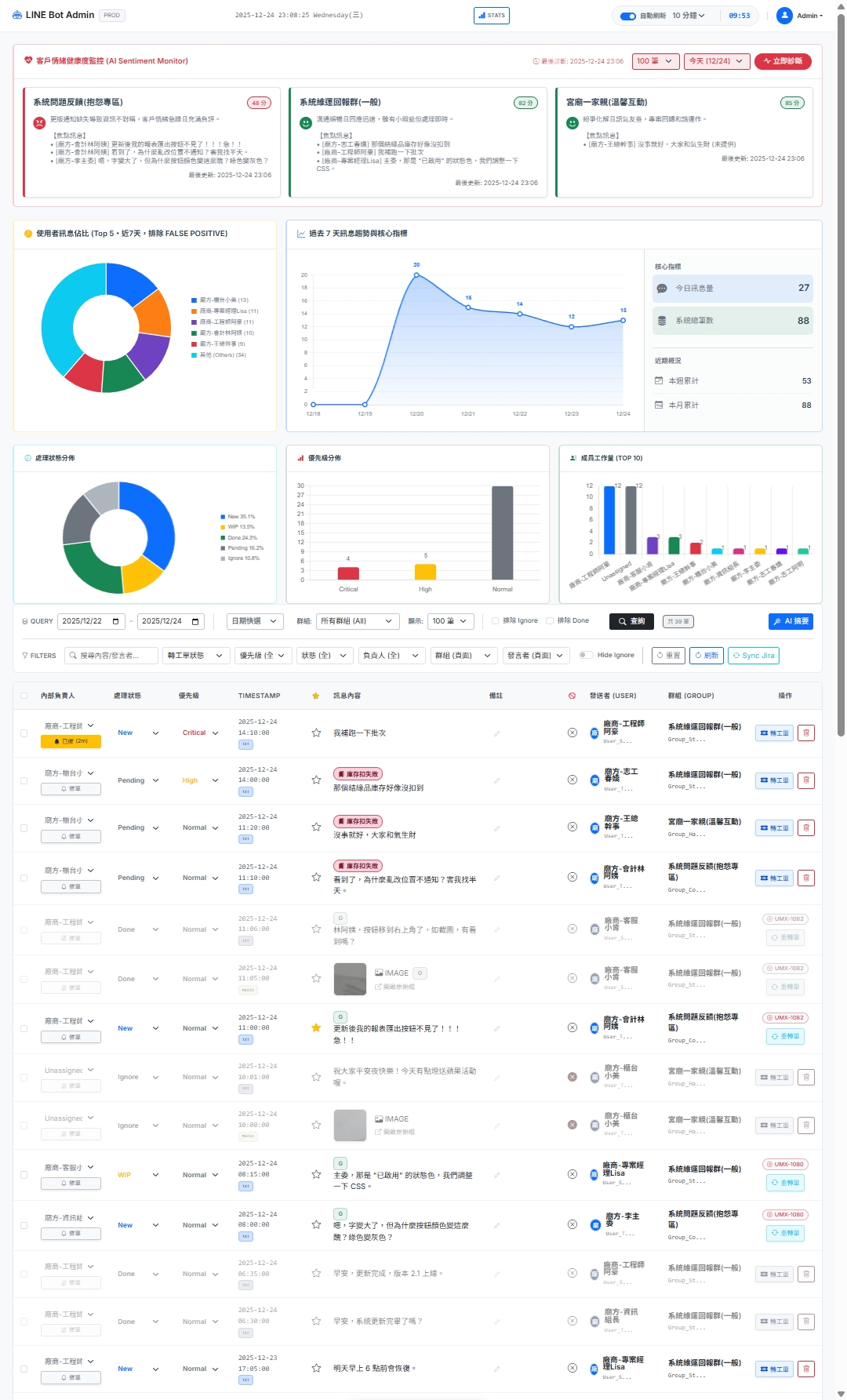
🌡️ 情緒溫度計 (Sentiment Monitor)

AI 幫每個群組打分數。當感測到「憤怒」或「失望」語氣,主動亮紅燈預警,讓我們從「被動救火」轉為「主動關懷」。

🕵️ 主動式議題偵測 (Issue Discovery)

AI 主動掃描對話中潛在的 Bug 回報或功能建議,列出「防漏網之魚」待辦清單,確保重要需求不被遺忘。

📚 沉浸式知識庫 (Immersive KB)

FAQ 支援 全螢幕沉浸式閱讀、搜尋高亮、圖片 AI 辨識 (Vision)。圖片自動轉文字描述,讓 RAG 也能精準搜尋到圖片內容!

🔄 跨群組 AI 去重 (Dedup)

同一則公告被轉發到五個群組?AI 自動偵測 跨群語意重複,一鍵批次標記「已處理」,減少冗餘資訊干擾。

🧘 溫暖的溝通助理

進度卡住了?一鍵「催單」,AI 幫你寫出專業又不失禮貌的詢問訊息(還會加 Emoji 😊),支援 Line 一鍵推播給負責人。

🎯 戰情通報 (Battle Report)

自動整理未完成工作,按 Critical > High > Normal 分組,標記超時警示與風險建議。

📝 每日 AI 摘要 (Daily Summary)

對話自動轉 Q&A 知識庫,支援 累積摘要滾動式整合,管理層只需閱讀一份報告。

🔧 外部 Prompt 管理

所有 AI 的 System Prompt 以 Markdown 檔案管理,支援熱更新與版本控制,無需重新部署即可調整 AI 行為。

🗑️ 自動垃圾回收

刪除 FAQ 時自動掃描並移除關聯圖片,編輯時採用 即時比對法清理孤兒檔案,節省雲端空間。

🔒 企業級資安

採用 Azure OpenAI 確保數據不被訓練。LINE Webhook 嚴格驗簽,零信任架構 + SQL 注入防禦。


完整簡報 (Project Deck)

Page 1 of --
Loading...
Slide Navigation

🎄 給夥伴的話

這個 MVP 的初衷,是希望透過技術,把繁瑣的群組管理與行政雜事交給 AI。 這就是我用 AI Vibe Coding 想要傳達的價值:

務實、高效、以人為本

🎅 只要你敢想,AI 就能帶你飛。

Powered By Modern Tech Stack

Python
Line API
AI Models
Supabase
Jira API
Serverless

實際運作畫面

Demo Screenshot

(真實群組協作視角:Clear & Organized)

💬 想要討論或分享你的想法?

歡迎到我的 LinkedIn 文章留言,與我和其他讀者一起交流討論! 無論是對這個 AI 協作系統的看法、你的實作經驗,或是任何問題,都歡迎分享。

前往 LinkedIn 連繫我